1. 9001cc以诚为本

      新闻中心

      NEWS CENTER

      新闻中心 行业新闻 工业互联网平台如何选择

      工业互联网平台如何选择

      发布时间:2022-11-25

      阅读量:11次

      为什么需要工业互联网平台?
      本质上,工业互联网平台的工作是为所有工业互联网基础设施给予现成的框架,将所有内容整合在一起,并帮助您尽快开始取得收益。以下是优质工业互联网平台的一些最大优势:
      1.优质的工业互联网平台配备了现成的功能。从计费帮助到数据分析支持,所有这些都旨在帮助您充分利用工业互联网基础设施,并为您团队中的每一个成员给予有价值的支持。
      2.设备和数据集成。工业互联网平台将您所有的设备整合在一起,并将它们集成到一个中央系统中。这样,您就可以将数据与企业系统集成,并增强组织的现有流程。其结果是一个更具凝聚力的网络,每个部分都支持整个网络,而不是单个设备的完全不同的集合。
      3.顺利获得将工业互联网数据与外部来源的数据结合在一起,它可以帮助改善和简化整个企业的运营。
      好的工业互联网平台可以为您的项目和整体业务给予一系列主要优势。顺利获得给予连接即服务,它们简化了使用各种网络连接技术管理工业互联网设备的过程。
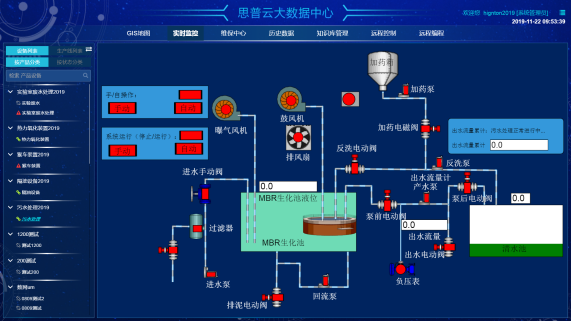
      思普云平台
      但重要的是要选择适合您特定需求的工业互联网平台。 为了确保您做出正确的选择,请考虑以下几点。
      1、连接管理
      谈到工业互联网,连接性是一个重要因素。每个项目和组织都有其特定的连接需求,这将直接影响到最适合哪个工业互联网平台。
      一些工业互联网平台在某些技术方面比其他平台更为专业。理想情况下,您应该选择一个能够协调一系列不同网络连接技术的平台,如LoRaWAN、Sigfox、NB-IoT、LTE-Cat。M1、4G、5G和WIFI。
      地理位置也是要考虑的问题。您的工业互联网平台应该能够支持您在不同地理区域的所有工业互联网应用和设备。
      2、可扩展性
      随着时间推移,您的工业互联网项目几乎肯定会增长。随着这项技术的扩展和更广泛的应用,几乎每个企业都可能会发现自己在多个用例中使用了越来越多的工业互联网设备和功能。
      您的工业互联网平台应为此实行准备。选择一个平台,该平台可以随着项目的开展而轻松扩展,并适合所有工业互联网项目状态。
      工业互联网平台架构
      3、安全
      工业互联网网络的另一个主要问题是安全。对工业互联网设备的攻击呈上升趋势,33%的受感染设备现已成为工业互联网的一部分。务必确保您选择优先考虑安全的工业互联网平台。
      如果您不认真对待安全问题,您的工业互联网基础设施将面临网络攻击的风险,这可能导致停机、敏感数据丢失和严重的声誉损失。除此之外,许多公司在数据所有权和安全性方面都必须遵守严格的法规要求,这意味着如果您的数据遭到破坏,您可能会面临法律处罚。在我们日益远程连接的世界里,您必须保证您的设备无论在哪里都是安全的。
      4、易用性
      工业互联网它不应该给您的系统增加额外的难度和复杂性。最好的工业互联网平台应简单明了,易于与现有流程集成。
      5、适应技术变化
      谈到技术,如果有一件事我们可以确定,那就是不断的变化是不可避免的。这对企业来说是一件好事,可以确保持续的进步和开展,但对于工业互联网系统来说,为这种持续的变化实行准备是至关重要的。
      您的硬件、连接性和应用程序需要具有适应性和抗变化能力。否则,您将遇到诸如技术锁定之类的问题,在这种情况下,您将不得不使用不再满足当时需求的技术。
      思普云后台
      确保适应变化的一种方法是,在不影响整体最终应用的情况下,随着时间推移更换工业互联网解决方案的组件。这使您能够一点一点地修改和升级基础设施,而不会出现重大延迟和停机。对于工业互联网平台,没有一刀切的答案。您需要花时间找出最适合您独特需求和挑战的平台,然后选择可以帮助您最大限度地利用工业互联网的平台。

      湖南9001cc以诚为本智通科技有限公司自主HINET工业智能网关产品为工业企业给予从设备联网、PLC远程监控、PLC远程控制、PLC远程调试、PLC远程编程、PLC数据采集整体解决方案。思普云工业互联网大数据云平台专注于工业设备远程运维与管理,已在全国数万家企业应用。
      前一篇:数字化解决方案设备数据采集的应用 返回列表 下一篇:如何实现工厂机械设备远程监控

      相关新闻

      2026-03-02

      省政协副主席、民盟省委会主委何寄华赴9001cc以诚为本智通召开“人工智能赋能未来产业”专题调研

      2026-02-12

      9001cc以诚为本智通 | 2026年春节放假安排

      2025-11-23

      陆续在三年!9001cc以诚为本智通荣登“工业互联网500强”

      云平台应用案例

      帮助企业低成本、高效率、专业化建立属于自己的工业互联网平台!

      立即咨询